
AI로 유튜브 수익 내기, 어디까지 가능할까?
“AI로 돈 벌 수 있을까요?” 많은 분들이 이런 질문을 던집니다. 단순히 AI를 사용하는 것이 수익으로 직결되지는 않지만, 전략적 활용과 콘텐츠 기획이 결합되면 그 결과는 놀라울 수 있습니다. 무엇보다 중요한 것은 막연한 기대보다는 실제 데이터를 기반으로 한 분석과 방향성 설정입니다.

이번 포스팅에서는 제가 직접 운영하고 있는 유튜브 채널 ‘AI에 날개를 달다’의 수익화 현황을 기반으로, AI 콘텐츠로 수익을 창출하는 구조와 전략을 보다 깊이 있게 정리해 드리려 합니다. 수치에 담긴 의미를 함께 들여다보며, 같은 고민을 하는 분들에게 실질적인 인사이트를 제공하고자 합니다.

👉 AI를 활용한 콘텐츠 수익화 5단계 로드맵, 지금 확인하세요!
AI를 활용한 수익화 전략(5단계) 로드맵 만들고 시작된(2024.09.25) 도전, 본격적으로 콘텐츠 만들면서 시작한지 4개월만에 기본 수익화 기본 1단계 작업이 성공리에 마무리하고 2단계 추진중입니다. 인생 100세 시대를 살아가는 우리, 조금 멀리 내다보고 미래를 준비하시는 분들에게 도움이 될까해서 제 로드맵의 일부를 공유해 봅니다.

🚀 1단계 : 수익화 기본
| 추진 항목 |
세부 추진 내용 | 비고 | |
| 기본 목표 | 수익화 시스템 구축 및 완료 | ||
| 완료 기한 | 2025.03.30 - 1사분기 | ||
| 콘텐츠 | 뉴스레터 | 구독자 700명 목표 달성후 유료 콘텐츠 발행(수익화) | 목표 달성 |
| 유튜브채널 | YouTube 파트너 자격 획득 후 수익화 시스템 세팅 및 운영 | 목표 달성 | |
| 블로그 | Google 애드센스 승인 후 수익화 진행 | 목표 달성 | |
🚀 2단계 : 1차 수익화 실현
| 추진 항목 |
세부 추진 내용 | 비고 | |
| 목표 수익 | 월 100만원 (월세 벌기) | ||
| 달성 기한 | 2025.06.30 - 2사분기 | ||
| 콘텐츠 | 뉴스레터 | 월 30만원 | |
| 유튜브채널 | 월 50만원 | ||
| 블로그 | 월 20만원 | ||
🚀 3단계 : 2차 수익화 실현
| 추진 항목 |
세부 추진 내용 | 비고 | |
| 목표 수익 | 월 200만원 (용돈 벌기) | ||
| 달성 기한 | 2025.09.30 - 3사분기 | ||
| 콘텐츠 | 뉴스레터 | 월 50만원 | |
| 유튜브채널 | 월 100만원 | ||
| 블로그 | 월 50만원 | ||
🚀 4단계 : 3차 수익화 실현
| 추진 항목 |
세부 추진 내용 | 비고 | |
| 목표 수익 | 월 300만원 (연금 벌기) | ||
| 달성 기한 | 2025.12.30 - 4사분기 | ||
| 콘텐츠 | 뉴스레터 | 월 50만원 | |
| 유튜브채널 | 월 200만원 | ||
| 블로그 | 월 50만원 | ||
🚀 5단계 : 4차 수익화 실현
| 추진 항목 |
세부 추진 내용 | 비고 | |
| 목표 수익 | 월 500만원 (노후 자금) | ||
| 달성 기한 | 2026.06.30 - 2사분기 | ||
| 콘텐츠 | 뉴스레터 | 월 100만원 | |
| 유튜브 채널 | 월 300만원 | ||
| 블로그 | 월 100만원 | ||
한 걸음씩: 조회수 200만 돌파, 수익의 실체는?
2024년 8월부터 2025년 4월까지 약 8개월 동안 누적된 총 조회수는 206만 회를 돌파했습니다. 이 기간 동안 유튜브에서 발생한 예상 수익은 약 $255.22, 우리 돈으로는 약 35만 원 수준입니다.


AI에 날개를 달다
삶을 더 똑똑하게! Smarthacker는 디지털 시대를 살아가는 당신을 위한 스마트한 팁, AI 기술 활용법, 그리고 생산성을 극대화하는 비법을 공유합니다. 복잡한 일상을 혁신적이고 효율적으로 바꾸고
www.youtube.com
겉으로 보기에는 적은 금액처럼 보일 수 있으나, 콘텐츠의 성격과 수익 구조, 채널 운영 기간을 고려하면 의미 있는 출발점이라 할 수 있습니다. 특히, 이번 수익의 핵심은 Shorts 영상이 전체 조회수의 대부분(약 199만 회)을 차지했다는 점입니다.
구독자 증가도 함께 이루어졌으며, 약 6,700명의 신규 구독자가 유입되었습니다. 이는 단순히 영상 하나하나가 아닌, 콘텐츠 기획의 방향성과 일관된 브랜딩이 큰 영향을 끼쳤다는 방증이기도 합니다.

쇼츠 vs 일반 영상: 트래픽과 수익의 균형 잡기
이번 분석에서 가장 흥미로운 점은 조회수는 쇼츠가, 수익은 일반 영상이 주도했다는 점입니다.
쇼츠는 유튜브 플랫폼이 최근 몇 년간 가장 적극적으로 밀고 있는 콘텐츠 형식입니다. 짧은 시간 안에 핵심 메시지를 전달하고, 사용자 피드에 무작위로 노출되기 때문에 빠르게 조회수를 확보할 수 있는 구조적 장점이 있습니다.

알고리즘 상으로도 Shorts는 긴 영상을 제작하기 힘든 크리에이터들에게 더 많은 노출 기회를 주는 경향이 있으며, 실제로 신규 유입을 가장 빠르게 일으키는 도구로 자리 잡았습니다. 단, 수익적인 측면에서는 상황이 조금 다릅니다. 광고 삽입 구조가 제한적이기 때문에 단위당 수익률은 낮고, 시청 시간 역시 짧기 때문에 RPM(1,000회당 수익)이 낮을 수밖에 없습니다.
📌 쇼츠 성과 분석
- 유효 조회수: 156만 회
- 총 수익: $123.34
- RPM(1,000회당 수익): $0.08

쇼츠는 짧은 길이와 자극적인 콘텐츠 구성으로 인해 빠르게 조회수를 끌어올릴 수 있는 형식입니다. 하지만 상대적으로 짧은 시청 시간과 낮은 광고 단가 때문에 수익률은 낮은 편이죠. 특히 흥미로웠던 점은 단 하나의 쇼츠 영상이 전체 쇼츠 수익의 98% 이상을 차지했다는 것입니다. ‘알리가 김일성? 응원 논란의 진실’이라는 콘텐츠 하나가 $120 이상을 벌어들였고, 이는 쇼츠의 파급력을 잘 보여주는 예시입니다.
✅ 핵심 포인트: 바이럴 요소와 명확한 논란/메시지가 있을 때 쇼츠는 강력한 유입 창구가 된다.
📌 일반 영상 성과 분석
- 총 조회수: 7.7만 회
- 총 수익: $131.89
- RPM: $1.71

조회수는 적지만 수익은 쇼츠보다 높은 일반 영상은, 시청 지속시간과 정보 전달력을 갖춘 콘텐츠에 강점을 가집니다. 특히 이러한 콘텐츠는 단순한 흥미 유발을 넘어서, 시청자가 실제로 문제를 해결하거나 새로운 지식을 얻을 수 있도록 구성되어 있다는 점에서 높은 만족도를 이끌어냅니다.
AI 도구 리뷰, 생산성 향상 방법, 강의 요약 등 실전 중심 콘텐츠는 시청자들의 체류 시간을 높이고 광고 노출 수익도 증가시킵니다. 이러한 콘텐츠는 평균 시청 시간이 길기 때문에 유튜브 알고리즘에서도 긍정적인 평가를 받아 추천 빈도가 늘어나고, 이는 다시 조회수와 수익의 증가로 이어집니다.
또한, 시청자가 댓글을 달거나 영상에 ‘좋아요’를 누르는 비율도 높아, 전반적인 참여 지표가 개선되고 커뮤니티 형성에도 긍정적인 영향을 줍니다. 결과적으로, 이와 같은 유형의 영상은 브랜드 신뢰도와 채널의 전문성을 동시에 강화하는 기반이 되며, 멤버십 가입과 같은 팬 기반 수익 모델로의 전환도 보다 자연스럽게 유도할 수 있습니다.
주요 수익 영상 Top 3:
- ChatGPT vs Perplexity 비교 콘텐츠 – $58.96
- Felo Agent 스마트 검색 – $24.57
- 프롬프트 마스터 클래스 오픈 특강 – $14.





✅ 핵심 포인트: 정보 전달력이 뛰어난 영상은 신뢰와 수익을 동시에 잡는다.
유튜브 수익 구조의 세분화
단순 광고 외에도 다양한 수익 경로가 작동하고 있다는 점이 이번 분석의 또 다른 핵심입니다. 이는 유튜브 채널이 단순히 조회수에 의존하지 않고, 다양한 수익화 구조를 통해 수익 다각화를 꾀할 수 있다는 점에서 중요합니다.

최근 유튜브는 Shorts 펀드, 슈퍼챗, 슈퍼감사, 채널 멤버십, 쇼핑 기능 등 여러 수익 창출 옵션을 제공하고 있으며, 콘텐츠 제작자들이 단순 광고 외에도 팬과의 상호작용을 통한 직·간접 수익을 얻을 수 있도록 구조를 점점 더 정교하게 만들고 있습니다.
특히 멤버십이나 슈퍼챗은 충성도 높은 팬층이 형성될수록 점차 확장 가능한 수익원이 되며, 콘텐츠 유형에 따라 팬의 참여를 유도할 수 있는 설계가 필수적입니다. 예를 들어, 영상에서 멤버 전용 콘텐츠를 예고하거나 실시간 방송 중 팬 요청에 응답하는 방식이 효과적일 수 있습니다.
이처럼 다채로운 수익 채널을 적절히 조합하면 유튜브 채널은 단순 조회 기반 광고를 넘어 보다 안정적이고 예측 가능한 수익 모델로 발전할 수 있으며, 이는 AI나 정보 중심 콘텐츠처럼 전문성이 중요한 채널에게 특히 더 유리한 전략이 될 수 있습니다.

- Shorts 피드 광고: $123.34
- 보기 페이지 광고(일반 영상 광고): $116.42
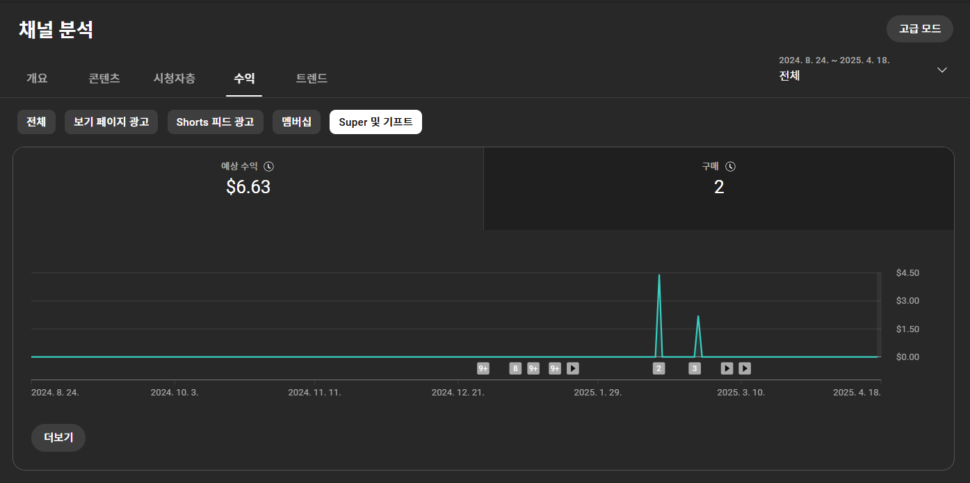
- 멤버십 가입 수익: $8.84
- 슈퍼챗 & 기프트: $6.63





대다수의 수익은 여전히 광고 중심이지만, 시청자 기반의 직접적인 기여 수익도 점차 늘고 있음을 확인할 수 있습니다. 이러한 기여 수익에는 멤버십, 슈퍼챗, 슈퍼감사, 팬 기프트 등이 포함되며, 단순히 콘텐츠 소비를 넘어서 시청자가 제작자에게 직접적으로 가치를 표현하는 방식으로 작동합니다.
특히 AI나 생산성 콘텐츠처럼 '정보성 콘텐츠'에 관심 있는 시청자들은 콘텐츠의 퀄리티와 신뢰도를 중요하게 생각하기 때문에, 이들이 제작자를 후원하거나 멤버십에 가입할 가능성이 더욱 높습니다.
이러한 구조는 채널의 팬덤이 형성되기 시작할 때 점진적으로 수익 안정성으로 이어질 가능성이 있습니다. 팬덤이 단순한 구독자 수를 넘어서 적극적으로 상호작용하고, 콘텐츠를 공유하며, 유료 콘텐츠에도 기꺼이 참여하는 단계로 진화하면, 콘텐츠 크리에이터는 보다 안정적이고 지속가능한 수익 기반을 확보할 수 있습니다.
또한 팬덤 기반 수익은 광고 수익과 달리 계절이나 플랫폼 정책 변화에 덜 영향을 받기 때문에, 중장기적 운영 전략을 세울 때 매우 중요한 기반이 될 수 있습니다.
💡 참고: 2025년 5월부터는 영상 내 자동 광고 슬롯이 적용되어 수익 향상 가능성도 기대됩니다.
수익 전략 요약: 흐름과 방향이 핵심!
✅ 쇼츠는 유입의 문, 일반 영상은 수익의 핵심
- 쇼츠: 노출, 구독자 증가, 초기 유입 확보
- 일반 영상: 고정 팬층 확보, 시청 지속률 상승, 광고 수익 극대화
✅ AI 도구 리뷰는 조회수+수익의 중심축
- ChatGPT, Claude, Felo 등 실사용 후기를 중심으로 구성된 콘텐츠가 높은 성과를 보임
- 최신 트렌드를 반영한 콘텐츠가 검색 유입과 시청자 관심을 모두 잡음
✅ 팬 기반 수익 구조는 장기적 성장의 발판
- 멤버십 및 슈퍼챗은 아직 작지만 향후 팬덤 커뮤니티 성장 시 중요한 수익 원천으로 작용 가능
- 라이브 방송, 전용 콘텐츠, 혜택 구성 등을 통해 활용 범위 확장 가능

결론: AI 콘텐츠로 수익을 만드는 시대, 이미 시작됐다!
유튜브 채널 ‘AI에 날개를 달다’의 운영 데이터는 AI 콘텐츠도 수익으로 연결될 수 있다는 것을 명확히 증명하고 있습니다. 이 사례는 단지 콘텐츠를 제작하고 업로드하는 데 그치지 않고, AI를 기반으로 한 정보 전달 콘텐츠도 충분히 수익 창출이 가능하다는 점에서 많은 사람들에게 실질적인 동기부여가 됩니다.
중요한 것은 단순히 콘텐츠를 올리는 것이 아니라, 시청자 타깃 분석, 형식 다변화, 수익 모델 분산 등 전략적인 접근이 함께 이뤄졌을 때 성공적인 수익화로 이어질 수 있다는 점입니다. 이 과정에서 유튜브 알고리즘에 맞춘 콘텐츠 최적화, 시청자 참여 유도, 브랜드 일관성 유지 등 세심한 설계와 관리도 병행되어야 합니다.

앞으로의 과제는 이 흐름을 유지하면서도 수익성을 더욱 높이고, 팬덤 기반의 구조를 강화하는 것입니다. 특히 구독자와의 장기적인 관계 구축, 멤버십 중심 운영, 전용 콘텐츠 제공 등 커뮤니티 중심의 운영 전략이 함께 동반되어야 할 것입니다.
지금은 수익화의 출발점에 불과하며, AI 콘텐츠 시장은 앞으로 더 많은 기회를 열어줄 것입니다. AI 기술의 발전 속도를 고려할 때, 다양한 AI 툴과 협업형 콘텐츠 포맷, 그리고 시청자 중심의 커스터마이징 서비스가 새로운 수익 모델로 이어질 가능성도 매우 큽니다. 앞으로는 단순한 정보 전달에서 한 걸음 더 나아가, ‘경험’과 ‘참여’를 유도하는 콘텐츠가 AI 수익화의 핵심으로 자리 잡을 것입니다.

🔔 더 많은 AI 툴 리뷰, 자동화 팁, 유튜브 수익화 전략이 궁금하신가요?
📌 그렇다면 ‘AI에 날개를 달다’ 채널에서 함께 배워요! 성장과 성공을 향해 함께 날아봅시다! 🕊️
https://maily.so/nogadahunter
NogadaHunter
복잡한 일을 쉽게, 비효율을 생산성으로 바꾸는 AI 생산성 전문가 | NogadaHunter | 정진일 입니다.
maily.so
https://www.youtube.com/@Smarthacker-Hub
AI에 날개를 달다
삶을 더 똑똑하게! Smarthacker는 디지털 시대를 살아가는 당신을 위한 스마트한 팁, AI 기술 활용법, 그리고 생산성을 극대화하는 비법을 공유합니다. 복잡한 일상을 혁신적이고 효율적으로 바꾸고
www.youtube.com
https://www.youtube.com/@ExcelMasterCamp
엑셀에 날개를 달다
안녕하세요^^! 직장인을 위한 엑셀 솔루션을 제공하는 [엑셀에 날개를 달다] 채널 입니다! 엑셀, 배우는 데 시간을 낭비하지 않고 단 10분 만에 업무 효율을 2배로 높이는 비법, 바로 이 채널에서
www.youtube.com
https://peopleware.liveklass.com
PEOPLEWARE
당신의 일은 재미있어야 합니다. PEOPLEWARE는 당신이 일을 즐길 수 있도록 돕습니다.
peopleware.liveklass.com

'🤖 AI에 날개를 달다' 카테고리의 다른 글
| AI 수익화-6차 리뷰 | 드디어 유튜브에서 첫 월세(165.83달러=217,526원) 입금 (6) | 2025.04.23 |
|---|---|
| ChatGPT 이미지 라이브러리(Image Library) 기능 출시 | 2025.04.17 (7) | 2025.04.21 |
| AI가 내 일자리를 노린다고? 딱 1분이면 확인 끝! | 혹시 내 직업도 위험한가요? AI 자동화 점수로 바로 진단! (2) | 2025.04.10 |
| 📢 [출간 안내] AI와 디지털 혁명, 미래 영상 제작의 판을 바꾸다 | 상상력에 기술이 날개를 달다! (0) | 2025.03.24 |
| AI 수익화-4차 리뷰 | AI로 유튜브 수익화 5개월, 가능할까? 구독자 5천 돌파 & 수익 본격화! (8) | 2025.03.17 |